When we recently shared our roadmap for 2026, the intention was not just to promise a list of features, but to make it clear that EasyDCIM is placing equal focus inward, toward its core architecture.
Version 1.25.0 is now available, and it’s built around that exact premise. Instead of extending the surface, this release goes after the parts that often get less attention, yet are the ones that decide whether the system still behaves reliably after months of real use (and real challenges), not just right after deployment. That means a full migration to Docker, the adoption of InfluxDB, and a new EasyDCIM Control CLI.
Docker as the new baseline
One of the biggest changes lies in the background, but it affects almost everything: EasyDCIM now runs fully on Docker. Moving all core services into containers gets rid of a whole category of issues that tend to creep in over time, like differences between servers, configurations drifting apart, dependencies that stop behaving quite the same after a while.
What you deploy is what you run, and what you run behaves the same way regardless of where it’s running. As a result, all day-to-day operations are simply more reliable – easier to scale, easier to maintain, and less likely to surprise you at the worst possible moment.
Metrics that fully keep up
A similar kind of change happens with metrics. The move from RRD to InfluxDB might not sound particularly exciting at first glance, but it solves a very real problem.
RRD did its job for years, but it started to show its limits, especially when data grows and expectations grow with it. InfluxDB changes that dynamic. It handles time-series data without forcing early compromises, supports more natural querying, and keeps performance stable as the dataset grows.

With automatic downsampling and retention handled in the background, you no longer need to keep adjusting the data model just to keep historical metrics usable. The migration is built in, so existing data is preserved without adding extra steps to the process.

The practical outcome is not a new feature, but the absence of a familiar problem: metrics remain usable instead of gradually turning into something harder to work with.
One CLI to rule them all
Managing installation and maintenance tasks used to mean relying on a mix of scripts and habits that developed over time. They worked, but they weren’t exactly coherent.
Version 1.25.0 cleans that up with the new EasyDCIM Control CLI. Everything – from setup and updates to backups and troubleshooting – is now available through a single, consistent interface. It also handles communication between the host and containers, so you don’t have to bridge that gap yourself.
In practice, this reduces the amount of context you need to keep in mind when performing routine operations, which becomes increasingly important as environments grow and responsibilities overlap.
Power and capacity without the mental math
Power management has been reworked to better support real-world setups, where different units and configurations often make consistency a manual effort.
Instead of requiring everything to be set up the same way, the system handles voltage and phase settings through a simple hierarchy, so devices, racks, and locations can inherit or override values where needed. Meanwhile, automatic conversion between kVA and Amps removes the need to manually convert units, whether you are working with single-phase or three-phase setups.

The result is not just a model where figures hold together without requiring constant manual correction, but one that offers a clearer understanding of what capacity you actually have available.
More flexibility in traffic calculation
There’s also a small but meaningful update in how network traffic can be analyzed. You can now break down the 95th percentile calculation into incoming and outgoing traffic whenever needed.
This gives you more control over how you interpret and use the data – especially for reporting or billing – without having to reinterpret or reprocess it outside the system just to make it fit a specific use case.
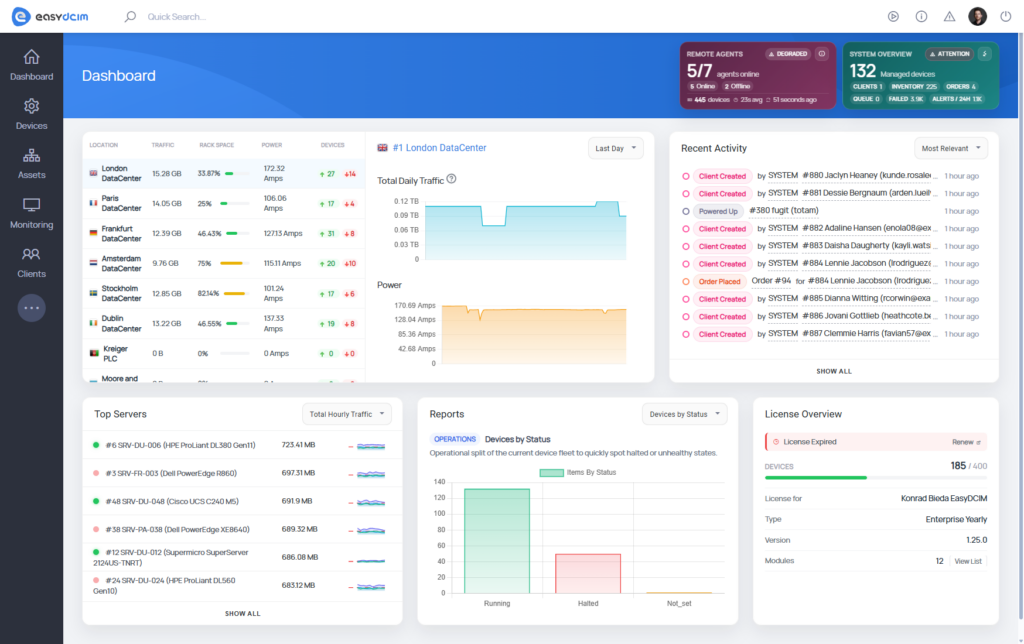
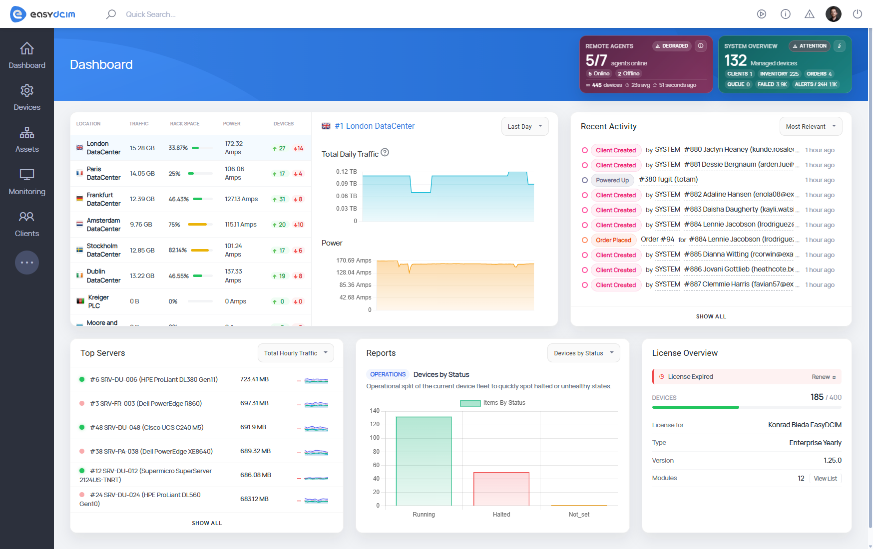
UX that helps you stay oriented
The dashboard has been rebuilt with the assumption that it needs to remain readable even as the amount of data it represents increases. Instead of trying to present everything at once, it relies on dynamically loaded widgets that focus on specific aspects of the system, such as agent status, system-level metrics, or aggregated infrastructure views.

At the same time, visual adjustments extend beyond the dashboard, improving the readability of charts, reports, and infrastructure views across the entire application.

The result is not a different workflow, but a clearer one, especially in environments where the volume of information would otherwise start to obscure the signal.
PLANNING THE UPDATEThis release affects both the deployment and data storage layers. The transition to Docker and the migration from RRD to InfluxDB can extend the update process, particularly in environments with larger datasets.
While the process itself is automated, we recommend scheduling the upgrade during hours when our support team is available (8:00 AM – 04:00 PM CEST). It is simply the safest and most practical way to avoid unnecessary pressure.
Documentation that’s easier to use
Alongside all of this, we’ve refreshed the documentation as well. It’s now more structured and easier to navigate, so finding what you need takes less time and fewer clicks.
Looking ahead
Looking at the release as a whole, EasyDCIM 1.25.0 does not revolve around a single defining feature, and that is largely intentional.
This version focuses on reducing inconsistency, improving how the system behaves under load, and aligning its internal structure with the way it is expected to be used. And with each update, the gap between where EasyDCIM is today and where we want it to be in the 2.0 generation keeps getting smaller.
If you’d like to dig a bit deeper, we invite you to take a closer look at the full changelog.